Design/R&D/Data/Monitoring
智慧戰情室規劃
智慧戰情室規劃

可視化看板規劃
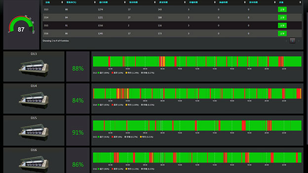
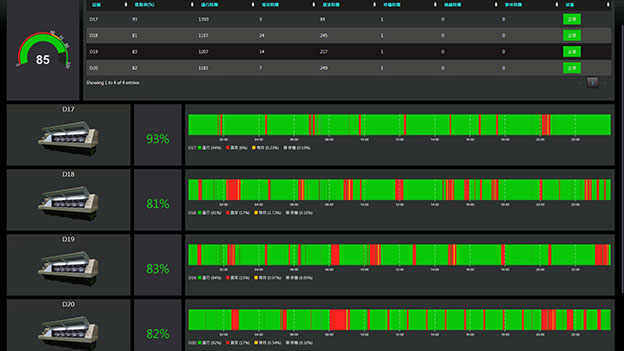
整合客戶工廠多平台數據,如MES、ERP、PLM、BI等,透過工廠看板或中控室,即時呈現出現場人、機、料的動態,透過大量的數據採集,讓企業的數據化管理達到最佳效益戰情室四大功能




/
-
我們的實績
-
我們的實績
-
我們的實績
-
我們的實績
-
我們的實績
-
我們的實績
-
我們的實績
-
我們的實績
-
我們的實績
-
我們的實績
-
我們的實績
-
我們的實績
-
我們的實績













採用全球最先進SSL 256bit傳輸加密機制 建議使用Chrome、Firefox、Safari最新版本瀏覽 Design by WebTech 